Affiliate links on Android Authority may earn us a commission.Learn more.
First Android Studio 3.0 preview offers faster build speeds, better diagnostics
June 12, 2025
Googlehas announced the first Android Studio 3.0 preview build via its Android Developers blog. The new version arrives with more than 20 improvements, but Google has put the focus on three major features: “a new suite of app performance profiling tools to quickly diagnose performance issues, support for theKotlin programming language, and increased Gradle build speeds for large sized app projects.”
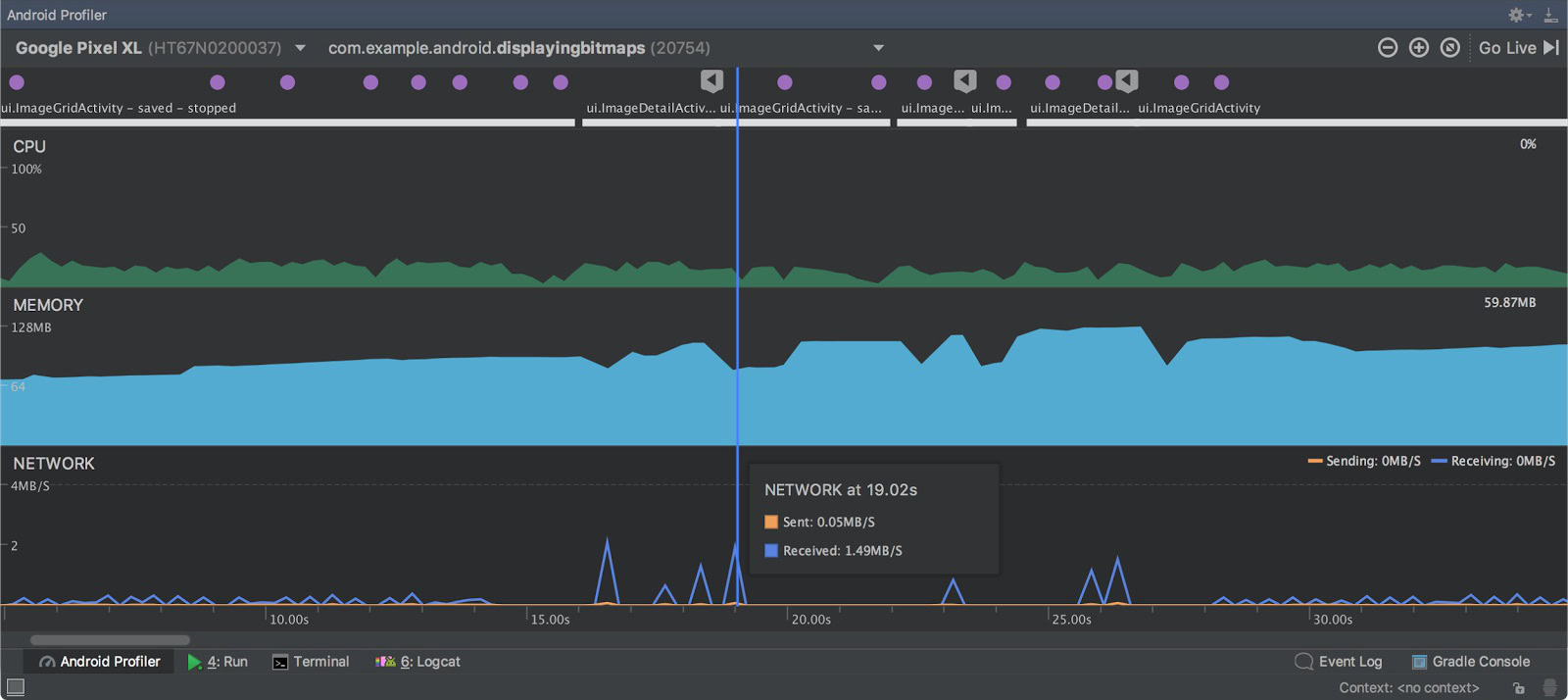
Beginning with the app diagnosis, the Android team has released a new tool called “Android Profiler” to provide devs with a real-time overview of the CPU, Memory, and Network activity of their app(s). This appears on an event timeline that also maps things like key presses and activity changes to help give devs a better understanding of what’s happening during different app states. Sounds like it could be invaluable.

Additionally, Studio 3.0 now has the ability to “debug an arbitrary APK,” something which Google states would be “especially helpful for those who develop [their] Android C++ code in another development environment, but want to debug and analyze the APK in the context of Android Studio.” It’s another simple idea that could save some headaches.
Build speeds have been increased thanks to the new Android Plugin and Gradle with features like “incremental dexing” (dex’ing at a per class level for faster incremental builds) and “improved incremental resource processing.”

Android Studio 3.0 also now fully supports java-based, statically-typed programming language Kotlin. We covered this in the announcement yesterday —which you can read more about here— but if you want to learn more about how Kotlin compares to Java itself, you’ll find somegood ideas at this link.
Finally, Android Studio 3.0 now supports Instant Apps for all developers (it was previously restricted to just a small number). This is the function that allows app devs to build functionality into websites so users can access them direct from the search results. It looks like it’s going to be a big deal:learn more about that here.
The Android Studio 3.0 preview is available now and you candownload from developer.android.com(expect a few bugs, though). Read the entire list of new features over at theAndroid Developers blog.
Thank you for being part of our community. Read ourComment Policybefore posting.